С 1 декабря 2025 года 1С начнёт перевод пользователей ключевых конфигураций — 1С:Розница и 1С:Управление нашей фирмой в сервисе 1С:Фреш — на новый интерфейс платформы 8.5. В этой статье подробно разберём грядущие изменения на примере 1С:УНФ.
Дата выхода релиза 3.0.13: 25.12.2025
Что представляет собой новый интерфейс 8.5?
- Новый интерфейс сочетает современный дизайн с привычной логикой работы.
- Оконная система — работа как в закладках, так и в отдельных диалоговых окнах.
При работе в режиме диалоговых окон предусмотрена удобная навигация, перемещаться между списками легко с помощью стрелок вперед и назад.

- Гибкость тем — возможность выбора светлой или тёмной темы оформления.
Интерфейс в темной теме выглядит стильно и современно, снижает утомляемость глаз при работе в вечернее и ночное время. Основные цвета интерфейса — черный и темно-серый. Цвета шрифта, кнопок и выделяемых элементов адаптированы под темную тему: хорошо читаются и поддерживают минималистичный дизайн новой версии.

- Адаптивность — интерфейс корректно отображается на мониторах, планшетах и в мобильных приложениях.

- Улучшенная навигация — цветовые акценты, фокус на важных элементах, быстрое переключение между разделами.
Специалисты 1С продумали каждую деталь: отказались от лишних действий, сократили клики для фокуса на работе без затрат времени на переходы между окнами. Все функции остались на своих местах или находятся интуитивно.
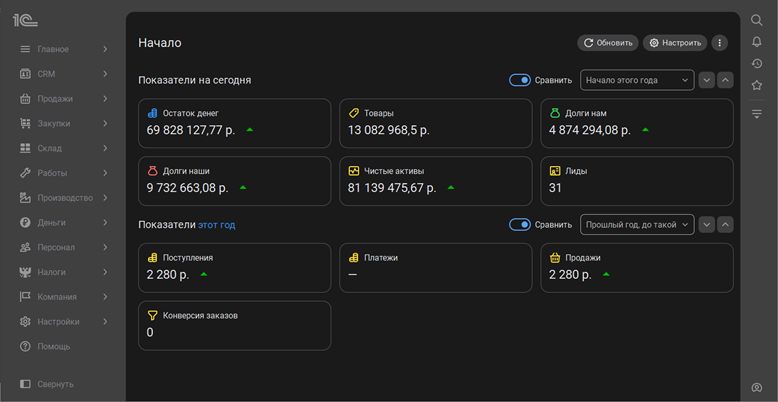
Привычные элементы получили новое оформление, стали нагляднее и информативнее. Все показатели разместились в три колонки, графики стали крупнее и ярче.
В новом интерфейсе 8.5 сразу после запуска вас встречает начальная страница. Для руководителя она, как и раньше, отражает текущие дела компании: показатели на сегодня и за период, рисует графики продаж.

Сохранилась возможность настроить показатели: добавить новые, переместить значимые, скрыть неактуальные. Включить режим редактирования можно по кнопке "Настройки", напротив каждого показателя появятся иконки.

Что это значит на практике?
- После обновления до версии 3.0.13 система по умолчанию предложит новый интерфейс, но можно будет временно оставаться в классическом «Такси».

- Переход на 8.5 — ручной. Для этого необходимо зайти в Настройки → Персональные настройки → Вариант интерфейса и выбрать «Интерфейс версия 8.5», затем нажать «Записать и перезапустить».
- В любой момент можно вернуться к «Такси» через те же настройки.
Почему это серьёзно и требует вашего внимания?
- Отказ от старого интерфейса неизбежен — рано или поздно поддержка «Такси» в свежих версиях будет прекращена.
- Персоналу потребуется время на адаптацию — особенно кассирам, что может временно снизить скорость обслуживания.
- Риск для интеграций — внешние обработки, обмены с онлайн-кассами и другими системами могут потребовать доработки под 8.5.
Что делать прямо сейчас?
- Протестируйте новую версию 3.0.13 в тестовой среде, если есть возможность.
- Проверьте совместимость всего стороннего функционала: интеграций, обработок, отчётов.
- Запланируйте обучение сотрудников, особенно тех, кто работает на кассах или с ежедневным вводом данных.